If you are searching about World's First Dynamic Wireless Charging of Long-Haul Electric Truck you've came to the right web. We have 9 Pics about World's First Dynamic Wireless Charging of Long-Haul Electric Truck like World's First Dynamic Wireless Charging of Long-Haul Electric Truck, UK to trial dynamic charging for EVs | Next Green Car and also An Inductive Coupler Array for In-Motion Wireless Charging of Electric. Here you go:
World's First Dynamic Wireless Charging Of Long-Haul Electric Truck
www.evehicletechnology.com charging dynamic wireless driving while haul electric truck min read
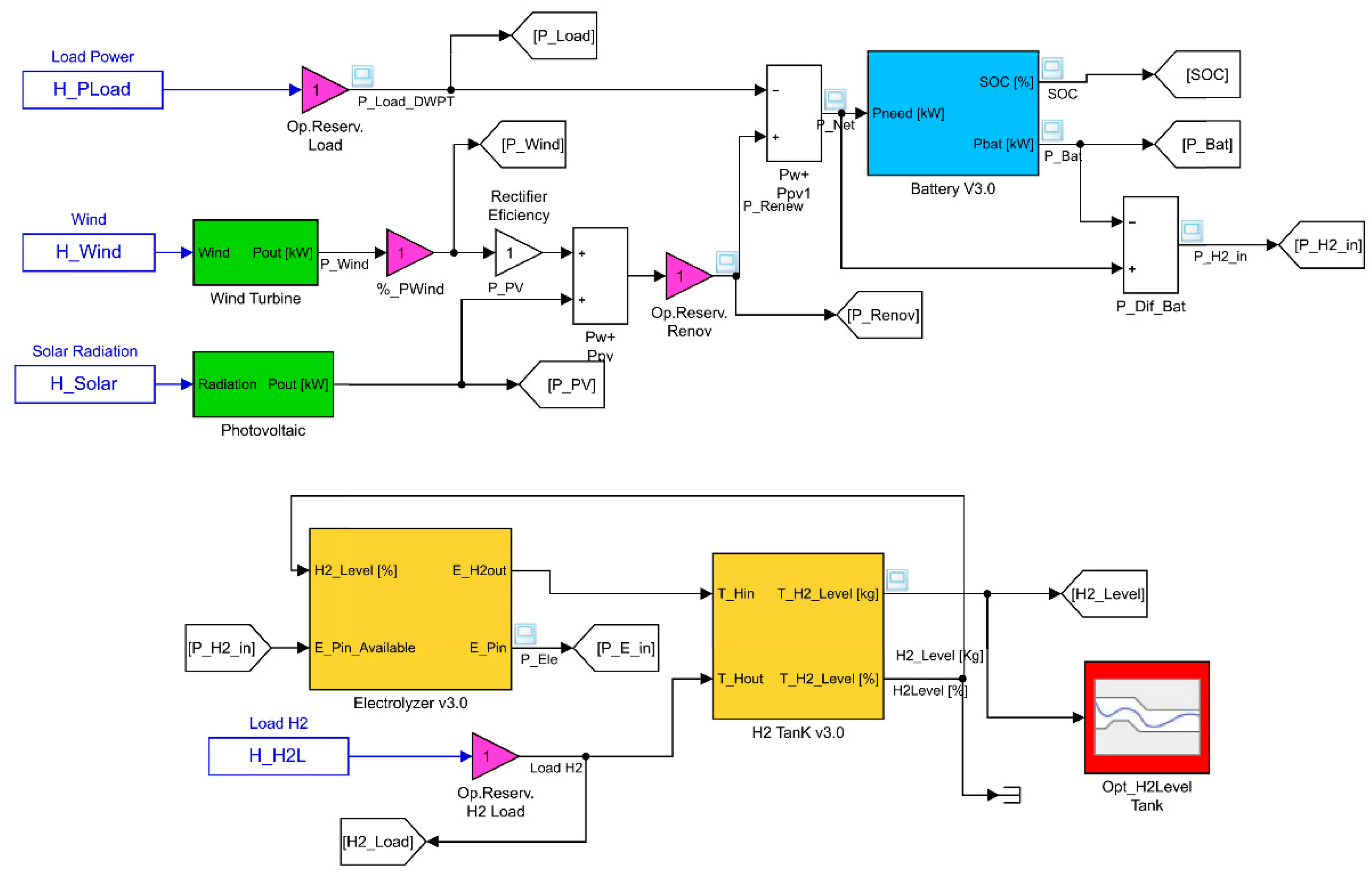
Sustainability | Free Full-Text | Methodology For The Optimal Design Of
www.mdpi.com microgrid simulink
An Inductive Coupler Array For In-Motion Wireless Charging Of Electric
ieee-dataport.org inductive ieee coupler motion dataport
World's First EV-Charging Highway Trial To Start In Italy | IE
interestingengineering.com electreon coils underneath
Energies | Free Full-Text | Insights Into Dynamic Tuning Of Magnetic
www.mdpi.com energies
A Review Of Dynamic Wireless Power Transfer For In-Motion Electric Ve…
www.slideshare.net A DWPT Wireless Charging Technology From Israeli Startup ElectRoad
steemit.com technology charging israeli mobility startup wireless future credit
Energies | Free Full-Text | A Three-Phase Dynamic Wireless Charging
energies
UK To Trial Dynamic Charging For EVs | Next Green Car
charging wireless diagram dynamic inductive evs trial simplified function systems below
Charging wireless diagram dynamic inductive evs trial simplified function systems below. A dwpt wireless charging technology from israeli startup electroad. Technology charging israeli mobility startup wireless future credit


